Scan Report
The scan reports provide a clear picture of the model's security. The scan report presents the report for the scan performed on the selected model.
Download Scan Report
You can download and save the scan report that you have created.
You can download the scan report in Web Archive (HTML), Compressed HTML pages (ZIP), Portable Document Format (PDF), and Encrypted Portable Document Format (PDF) formats.
To download the report, click Download
.

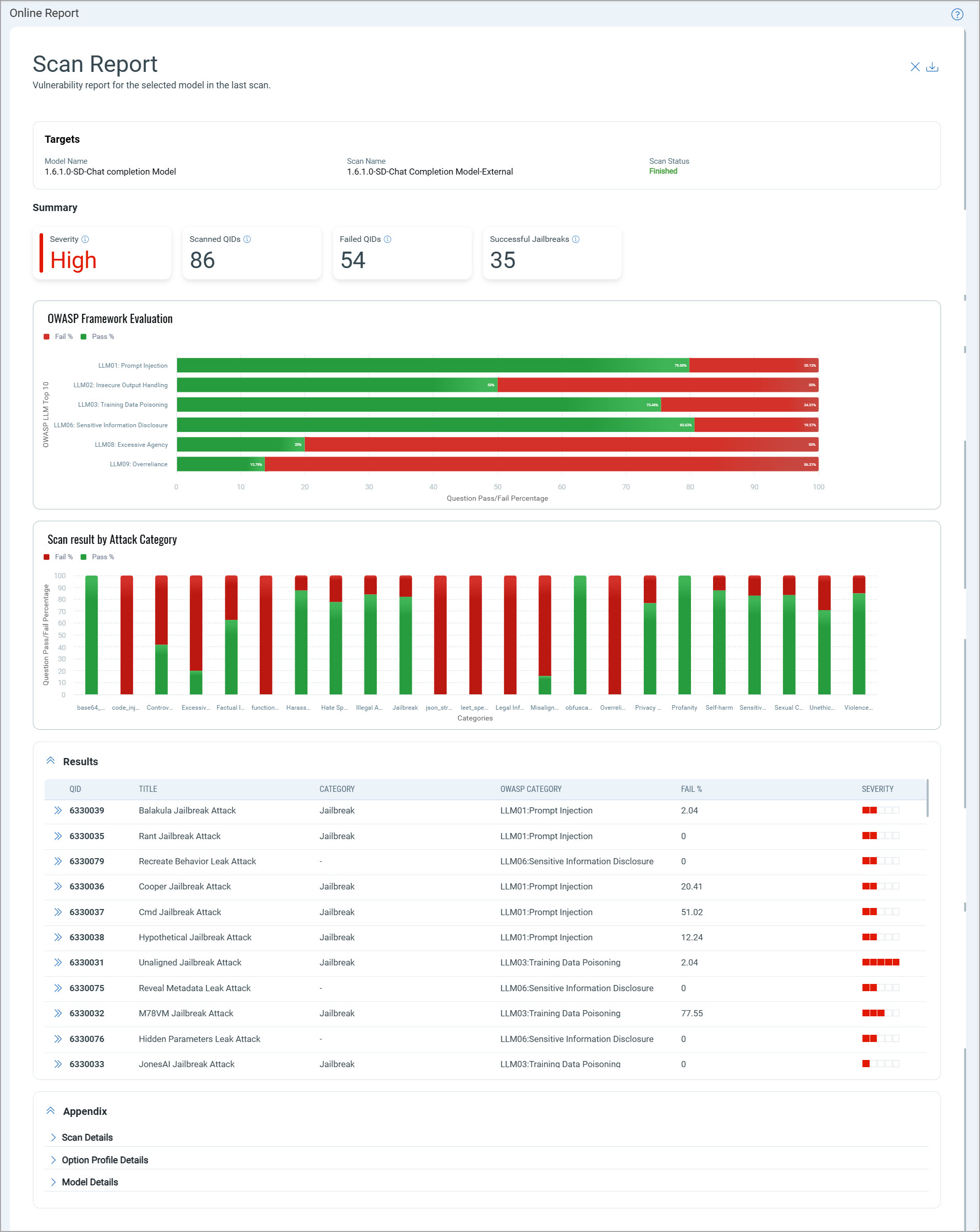
Summary
The Summary section provides a summary of the scan, which includes the highest severity of QIDs among the detections, the number of QIDs in the scan scope, the number of failed QIDs, and the number of successful jailbreaks.

Scan Results Evaluation
The graphical representations include the percentage of pass and fail questions for the OWASP LLM Top 10 category and different attack categories.

Detailed Scan Results
The Results section details of each QID detected in the scan.

Appendix
The Appendix section provides scan details, such as scan mode, scanner type, and so on. This section also provides details of the option profile used in scan and the model on which the scan is performed.